“胖协议”还是“胖应用”?
本周我们将深入探讨一个价值数十亿美元的问题:在 Web3 技术堆栈中,哪里将产生最大的价值?涵盖的主题:
- 聚合理论(Aggregation Theory)与 Web3
- DeFi 技术堆栈和应计价值(Value Accrual)
- 以太坊有护城河吗?
- 应用链的优点/缺点
- dYdX

DeFi 报告探索了新兴的 web3 技术堆栈,并持续分析了可以在哪里产生价值。我们为 DeFi 和 web3 业务模型提供易于遵循的心智模型、框架和数据驱动分析。
聚合理论
为了正确预测 Web3 技术堆栈中的价值增长,我们需要缩小一点。 聚合理论最早由 Ben Thompson 于 2015 年提出,其核心思想是将任何给定消费市场的价值链分为三部分:供应商、分销商和消费者/用户。在互联网出现之前,强大的商业模式通过整合其中的两个部分在各个市场上获得了巨额利润,同时在提供垂直解决方案方面创造了竞争优势。
互联网通过降低分销成本扭转了这一局面——这抵消了可以捆绑供应、信任和分销的前互联网商业模式的优势。
有了互联网,供应商可以很容易地通过聚合实现商品化——让消费者和用户成为第一要务。
印刷报纸是这一概念的一个有力例子。在互联网出现之前,报纸拥有印刷机和递送服务,它们可以与编辑内容和广告捆绑在一起。他们通过地理物理限制来控制供应和分配。谷歌通过搜索排名聚合可信的数字内容打破了这一点——这使得一种更有效的广告商业模式成为可能。对印刷和数字报纸的影响是非常真实的:

为了进一步形象化这一点,让我们看几个例子。从Ube开始。在互联网出现之前,出租车公司垄断了当地的交通运输。这是通过捆绑车牌、调度员和汽车(供应、分配和信任)来实现的。要搭车,消费者必须挥挥手找到一辆车。Uber 通过聚合汽车/司机并通过一个不错的应用程序为消费者创造更好的用户体验来打破这种局面。由于可以对司机的进行评价,用户可以信任该服务。

我们已经看到同样的概念在酒店中发挥作用。前互联网、酒店捆绑客房、品牌和信任。消费者从来没有考虑过住在别人家里,因为这样的服务是不可信的。然后是Airbnb。他们通过聚合供应并将其与用户可以通过主机排名和评论信任的灵活应用程序结合,彻底改变了这种模式。

要点:对于公司来说,互联网是一种不可思议的分销机制,可以与用户建立粘性关系、聚合供应并建立信任。
DeFi 和 Web3
关于公共区块链的(许多)有趣的事情之一是它们降低了信任成本。让我们不要忘记,比特币是 2008 年解决信任危机的自由市场解决方案。因此,看起来受益最大的行业自然是金融业。银行、经纪人、交易所等。这些组织花费大量资金来维持信任——可以通过先进技术消除低效率。例如,转让代理成为智能合约。消息传递、会计、结算保证和托管成为公共区块链上的捆绑服务。
请记住,印刷报纸在失去分销优势时被打乱了——因为实物交付的成本已从等式中剔除。谷歌通过剥离分销成本来获得其广告业务——从而实现更好的广告模式。就目前 TradFi 所拥有的信任优势而言,我们看到 DeFi 和传统金融之间正在发生类似的动态变化。
随着Lindy效应随着时间的推移而增强,我们认为公共区块链和智能合约将获得用户的信任。即将出台的法规肯定会发挥作用。
能够通过卓越的用户体验获得粘性用户、建立信任和聚合流动性(供应)的应用程序很可能获胜。
让我们探索这个公式如何适应技术堆栈。
以太坊 DeFi 技术栈

钱包和聚合器:钱包和聚合器通过向用户提供对其下的应用程序的访问来实现盈利。他们收取交易费用但不控制流动性。流动性由应用程序运行的智能合约控制。
我们跟踪的一个关键领域是,用户是在钱包和聚合器级别进行交易,还是直接在运行智能合约的界面上进行交易。我们可以通过查看 MetaMask 与 Uniswap 等应用程序的收入来分析这一点。

以上数据来自 1/1/21 – 2/9/23。我们可以看到,Uniswap 带来的收益是 MetaMask 的 5 倍。
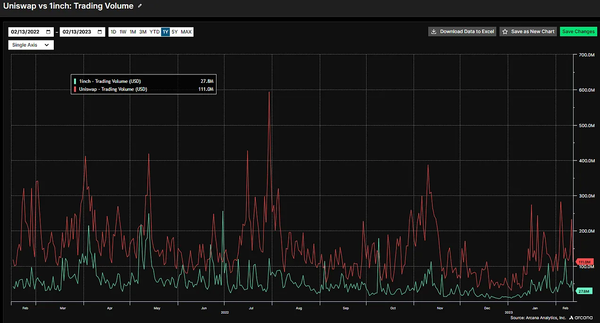
我们还可以查看交易量与聚合器的对比。下面我们用 Uniswap 与 1inch 进行对比。

数据告诉我们,大多数用户直接进入 Uniswaps 界面。与此同时,Uniswap 一直控制着约 70% 的 dex 交易量。
让我们进一步深入技术堆栈并检查用户交易的解剖结构。
L2s 和以太坊:
通过 Uniswap 处理的每笔交易最终都在以太坊上结算。由于 L2s 交易成本较低,我们相信大多数交易也将通过 L2s 进行。这意味着 Uniswap 用户(以及以太坊上的任何应用程序)必须支付 L2 以及以太坊验证者的 gas 费。
对用户征收的最终税来自 MEV,它也支付给以太坊验证者。因此,可以合理地假设,如果以太坊能够保持其网络效应,它最终可以在技术堆栈中获取最大价值。值得注意的是,早期研究表明,L2s(更便宜的费用)创造的价值中有高达 80% 都在基础层的以太坊中积累。这表明基础架构堆栈中的中间层可能不会看到太多的价值增长。
以太坊
与其他智能合约平台相比,以太坊在其网络效应方面目前处于领先地位。他们在用户、开发者、收入、锁定的总价值等方面占据主导地位。
网络效应带来了网络效应。整个技术堆栈中的开发人员工具、编程语言、EVM 和智能合约标准、流动性和可组合性推动了这些网络效应。
如果你是一个想要推出 Web3 应用的开发者,你很可能会出于这些原因选择以太坊。
同时,技术堆栈顶层的每一笔交易都必须流经下面的每一层,最终汇集到基础层的以太坊。这一切都不是免费的。
“胖协议”(Fat Protocol)论文观察到这一点,并假设以太坊将产生最大的价值。在这种情况下,以太坊成为谷歌、亚马逊、Facebook 和银行的 Web3 版本——从应用层的每个用户那里提取租金(由分布式验证器集和 ETH 持有者捕获)。但以太坊真的有护城河吗?
探索以太坊的护城河
如前所述,如果你是一名想要发布应用程序的开发人员,你今天可能会选择以太坊。以太坊通过提供有关编程语言、工具、强大的开发社区、流动性、用户、钱包集成等的标准,使启动项目变得容易。这使得构建一个项目和快速吸引用户变得更加容易。
但是如果你的项目爆发了怎么办?假设你解决了一个大问题并在生态系统中创造了最佳的用户体验。你的智能合约聚集了最多的流动性,吸引了一群粘性而忠诚的用户——这些用户每天都会访问你的界面并且信任你,他们并不关心你是否在以太坊上,他们只是喜欢使用你的应用。与此同时,你必须向用户收取最低的执行费用(L2)和结算费用(L1)。这是你直接向用户收取服务费用之外的费用。
在什么时候你开始怀疑你为以太坊带来的价值,是否比你得到的回报更多?例如,Uniswap 昨天收取了 360 万美元的手续费。除了交易者支付的这些费用外,他们还向以太坊验证者支付 gas 费和隐藏的 MEV 税。
出于这个原因,我们认为最大和最成功的应用程序可能会寻求构建自己的 “应用链”。
在这种情况下,Uniswap 将把其值得信赖的品牌、粘性的用户关系和聚合的流动性转移到别处。然后,他们将向后集成他们可以控制的基础设施。这在 Cosmos、Avalanche 或 Polkadot 上是可能的——这些替代的第 1 层链旨在使应用程序更容易构建自己的区块链,并垂直控制更多的价值堆栈。
通过聚合理论回顾最近的历史,这看起来类似于亚马逊、谷歌或微软在首先与用户建立锁定关系后,通过网络托管(AWS)、操作系统(Windows/Android)等与基础设施向后集成。在每个案例中,拥有与用户的关系都是最重要的事情。
应用链利弊
大型应用程序只有在认为利大于弊的情况下才会采取行动。
启动应用链的优点
1. 控制应用程序、钱包、预言机和区块空间。完全垂直整合和价值获取。
2. 主权。改变你不喜欢的关于以太坊的事情。例如,Uniswap 对下一个以太坊改进提案将做什么没有发言权。如果它对他们的用户体验产生负面影响怎么办?
3. 通过更多地控制验证者集来减轻 MEV 的负面外部性。
4. 更多的费用控制。Uniswap 可以减少或取消交易员费用,而是在验证器级别为其流动性提供者货币化。
5. 独特的用户体验控制。例如,Uniswap 可以为持有特定 NFT 的用户提供折扣或奖励。
6. 专注于打造最佳的产品和用户体验。
启动应用链的缺点
1. 失去对以太坊上大量流动性的访问。
2. 引导验证器集/安全性。
3. 失去与以太坊生态系统的可组合性。
4. 将以太坊资产连接到另一个区块链存在潜在摩擦。
5. 增加了复杂性和开发人员的摩擦。
6. 编程语言、工具、EVM 等失去标准化。
dYdX
dYdX 是以太坊上最大的衍生品平台,正在跳转到 Cosmos。你最好相信 Uniswap 和其他拥有粘性用户的公司正在密切关注这一点。如果 dYdX 能够在不牺牲流动性、安全性、用户等的情况下执行适当的实施,这应该会使他们的衍生平台更有价值。为什么?他们将能够垂直整合,创造更好的用户体验,并在价值链中占据更大的份额。
*a16z 是 dYdX 和 Uniswap 的投资者。有可能他们建议 dYdX 采取这一举措,目的是吸取教训并将其应用到 Uniswap 中。
结论
聚合理论在分析 Web3 技术栈中哪里可以产生价值时提供了有用的指导。我们目前的想法是应用程序*和*基础设施应该产生最大的价值。也就是说,这显然是一个移动的目标。我们仍处于 Web3 开发的早期阶段。因此,基础设施(第 1 层)迄今为止获得了最大的价值。
以太坊的网络效应使其成为任何开发人员最初构建的非常有效的生态系统。我们预计这种情况会持续一段时间。然而,当我们展望未来时,价值可能会在技术堆栈中上升。与用户建立粘性关系的应用程序可以考虑将它们移植到自己的应用链中,从而在垂直整合的同时捕获更多的价值链。
dYdX 是我们今天的 “小白鼠”。如果他们的实施成功,这将是一个明确的迹象,表明 “胖协议” 的理论可能在更长的时间内处于危险之中。
参考链接:https://thedefireport.substack.com/p/fat-protocols-or-fat-apps
—煤油灯科技victorlamp.com翻译整理—
版权声明:本文内容转自互联网,本文观点仅代表作者本人。本站仅提供信息存储空间服务,所有权归原作者所有。如发现本站有涉嫌抄袭侵权/违法违规的内容, 请发送邮件至1393616908@qq.com 举报,一经查实,本站将立刻删除。