评估视频会议和直播服务的音频/视频质量是一个重要的话题,因为它可以对用户体验产生重大影响。低质量的音频或视频可能会导致挫败感,难以理解他人,并降低参与度。另一方面,高质量的音频和视频可以加强沟通,并为用户创造一个更加身临其境和参与的体验。
有几个因素可以影响这些服务的音频和视频质量,包括互联网带宽、网络延迟、设备硬件和软件,以及用于会议或流媒体的平台或软件。评估这些因素并确定优化它们的方法有助于提高服务质量。
测试和测量
通过这篇文章,我们将看到如何使用 webrtcperf 工具对一些流行的视频会议服务进行测试和测量。利用该工具的配置选项,可以运行多个WebRTC客户端,应用一些网络限制(带宽、延迟、丢包),并测量工具输出所提供的一些性能指标(发送/接收比特率、丢包、视频分辨率、抖动等)。
前提条件
- 安装了 Docker 的 Linux 机器;
- 良好的互联网连接以避免影响测试结果;
- 与我们要运行的客户端数量成正比的 CPU/内存量。
测试 Jitsi 服务
运行 3 名参与者连接到 Jitsi 视频会议服务的测试(在开始前设置有效的ROOM_NAME环境变量):
# Start the two participants without network limitations.
docker run -it --rm \
-v /dev/shm:/dev/shm \
-v $PWD/.webrtcperf:/root/.webrtcperf \
ghcr.io/vpalmisano/webrtcperf \
--url=https://meet.jit.si/${ROOM_NAME} \
--url-query='#config.prejoinPageEnabled=false' \
--sessions=2 \
--stats-interval=5
# Start the third participant with limited downstream networking at 500 Kbps, 50ms RTT
sudo modprobe ifb numifbs=1 # Required only on first run.
docker run -it --rm \
-v /dev/shm:/dev/shm \
-v $PWD/.webrtcperf:/root/.webrtcperf \
--cap-add=NET_ADMIN \
ghcr.io/vpalmisano/webrtcperf \
--url=https://meet.jit.si/${ROOM_NAME} \
--url-query='#config.prejoinPageEnabled=false' \
--sessions=1 \
--stats-interval=5 \
--throttle-config='{down:[{protocol:"udp",rate:500,rtt:50,loss:"0%",queue:50}]}'
前两名参与者的输出示例:
- 以 1280×720、25 fps、1060 Kbps 发送 2 个视频流
name count sum mean stddev 5p 95p min max
-- Outbound video ----------------------------------------------------------------------------------
sent 2 10.16 5.08 0.04 5.04 5.12 5.04 5.12 MB
rate 2 2120.52 1060.26 88.03 972.23 1148.29 972.23 1148.29 Kbps
lost 2 0.00 0.00 0.00 0.00 0.00 0.00 %
roundTripTime 2 0.040 0.001 0.038 0.041 0.038 0.041 s
qualityLimitResolutionChanges 2 5 2 0 2 3 2 3
qualityLimitationCpu 2 0 0 0 0 0 0 0 %
qualityLimitationBandwidth 2 0 0 0 0 0 0 0 %
sentMaxBitrate 2 0.00 0.00 0.00 0.00 0.00 0.00 0.00 Kbps
width 2 1280 0 1280 1280 1280 1280 px
height 2 720 0 720 720 720 720 px
fps 2 25 0 25 25 25 25 fps
pliCountReceived 2 11 1 10 13 10 13
第三个参与者的示例输出(下游有限):
- 以 320×180、13–20 fps、33–102 Kbps 接收 2 个视频流
name count sum mean stddev 5p 95p min max
-- Inbound video -----------------------------------------------------------------------------------
received 3 0.57 0.19 0.13 0.00 0.31 0.00 0.31 MB
rate 3 223.46 74.49 29.80 33.17 102.37 33.17 102.37 Kbps
lost 3 0.11 0.15 0.00 0.32 0.00 0.32 %
jitter 3 0.02 0.00 0.01 0.02 0.01 0.02 s
avgJitterBufferDelay 2 115.19 10.11 105.09 125.30 105.09 125.30 ms
width 2 320 0 320 320 320 320 px
height 2 180 0 180 180 180 180 px
fps 2 16 3 13 20 13 20 fps
我们可以使用“–prometheus-pushgateway”命令行选项将指标发送到外部Prometheus Pushgateway服务。让我们更改第三个参与者命令行:
docker run -it --rm \
-v /dev/shm:/dev/shm \
-v $PWD/.webrtcperf:/root/.webrtcperf \
--cap-add=NET_ADMIN \
ghcr.io/vpalmisano/webrtcperf \
--url=https://meet.jit.si/${ROOM_NAME} \
--url-query='#config.prejoinPageEnabled=false' \
--sessions=1 \
--stats-interval=5 \
--prometheus-pushgateway=http://${PUSHGATEWAY_HOST} \
--throttle-config='{down:[{protocol:"udp",rate:1000,rtt:50,loss:"0%",queue:50},{protocol:"udp",rate:500,rtt:50,loss:"0%",queue:50,at:180},{protocol:"udp",rate:1000,rtt:50,loss:"0%",queue:50,at:240}]}'
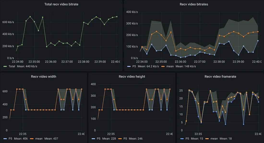
我们开始将下行带宽限制在 1000 Kbps,我们在 2 分钟后将其降低到 500 Kbps,并在 2 分钟后再次将其增加到 1000 Kbps。使用 Grafana,我们可以获得所收集指标的图形可视化:

从Grafana视图我们可以看到:
- 接收到的视频总比特率从约 700 Kbps 开始;2 分钟后它会减少到约 300 Kbps,当我们更改网络链路容量时它会再次增加。
- 与从远程参与者接收的流相关的比特率、宽度/高度和帧率的平均值和第 5 个百分位值。我们观察到两个远程视频流以不同的分辨率/帧率/比特率接收。
- Jitsi 应用程序会调整传送给跟踪链路可用带宽的有限参与者的视频分辨率。
结论
在这篇短文中,我们介绍了如何在本地受控网络环境中测试流行的视频会议平台,以测试应用程序如何适应网络容量变化以及它们如何影响接收的视频质量。
作者:Vittorio Palmisano
版权声明:本文内容转自互联网,本文观点仅代表作者本人。本站仅提供信息存储空间服务,所有权归原作者所有。如发现本站有涉嫌抄袭侵权/违法违规的内容, 请发送邮件至1393616908@qq.com 举报,一经查实,本站将立刻删除。